XCP-ng¶
Bu makalede
Bilgi
XCP-ng (Xen Cloud Platform - New Generation), Xen Projesi tabanlı ücretsiz, açık kaynaklı bir hipervizördür. XCP-ng, Citrix'in ücretsiz sürümün işlevselliğini kısıtlamasından sonra Citrix XenServer'a açık bir alternatif olarak oluşturulmuştur. Proje, canlı göç, yüksek kullanılabilirlik, depolama yönetimi ve orkestrasyon sistemleriyle entegrasyonu destekleyen, yapay sınırlamalar olmayan tamamen işlevsel kurumsal düzeyde bir sanallaştırma platformu sağlar. XCP-ng, GPLv2 ve uyumlu özgür lisanslar altında dağıtılmaktadır.
XCP-ng. Ana Özellikler¶
- Sanallaştırma: XCP-ng, tam izolasyon ve verimli kaynak dağılımı ile tek bir fiziksel sunucuda birden fazla sanal makine çalıştırmayı destekler. Desteklenen konuk işletim sistemleri arasında Linux, Windows ve diğerleri bulunur.
- Canlı Göç: Donanım bakımı sırasında hizmet sürekliliğini sağlayarak, çalışan sanal makineleri ana bilgisayarlar arasında kesinti olmadan taşıma yeteneği.
- Yüksek Kullanılabilirlik (HA): Bir sunucu arızası durumunda sanal makinelerin havuzdaki diğer ana bilgisayarlarda otomatik olarak yeniden başlatılması.
- Depolama Yönetimi: Yerel diskler, NFS, iSCSI, Ceph ve diğerleri dahil olmak üzere çeşitli Depolama Deposu türlerini destekler.
- Anlık Görüntüler ve Yedekleme: Hızlı kurtarma ve yedekleme için sanal makine durumlarının anlık görüntülerinin oluşturulması.
- Kaynak Havuzları: Merkezi yönetim ve yük dağıtımı için birden fazla XCP-ng ana bilgisayarının tek bir havuzda birleştirilmesi.
- Ağ Yetenekleri: VLAN, ağ arabirimi birleştirme, SR-IOV ve yazılım tanımlı ağlar desteği.
- Web Yönetim Arayüzleri: XCP-ng, temel yönetim için yerleşik XO Lite web arayüzünü içerirken, tam özellikli Xen Orchestra (XO) gelişmiş otomasyon, izleme ve yedekleme yetenekleri sağlar.
XCP-ng Yönetim Seçenekleri
XCP-ng ile çalışmak için çeşitli yönetim arayüzleri mevcuttur:
XO Lite (yerleşik, ücretsiz):
- XCP-ng kurulumundan hemen sonra
https://<sunucu_IP_adresi>adresinde kullanılabilir; - Sanal makineler oluşturmak ve yönetmek için temel web arayüzü;
- Kaynak izleme ve temel işlemler;
- Ev laboratuvarları ve küçük projeler için uygundur;
- Ek yapılandırma gerektirmez.
Xen Orchestra from Sources (ücretsiz, kurulum gerektirir):
- Tam özellikli açık kaynaklı yönetim sistemi;
- Otomatik yedeklemeler, çoğaltma, gelişmiş izleme;
- Birden fazla ana bilgisayarın merkezi yönetimi;
- Ayrı bir sanal makine oluşturulması ve manuel kurulum gerektirir (Ubuntu/Debian);
- Bakım ve güncellemeler manuel olarak yapılır;
- Topluluk forumları aracılığıyla destek.
Xen Orchestra Appliance (XOA) (ücretli abonelik, dağıtım gerektirir):
- Xen Orchestra önceden yüklenmiş hazır sanal makine;
- XO Lite arayüzündeki "Deploy XOA" düğmesi aracılığıyla dağıtılır;
- Vates'ten resmi teknik destek (7/24);
- Otomatik güncellemeler ve SLA garantileri;
- Küçük işletme planları: 2.000 €/yıl (ESSENTIAL, 3 ana bilgisayara kadar) veya 4.000 €/yıl (ESSENTIAL+, tam erişim) – ayrıntılar;
- Destek gereksinimleri olan üretim ortamları için önerilir.
Seçenek seçimi, altyapı ölçeğine ve teknik destek gereksinimlerine bağlıdır. Başlamak için yerleşik XO Lite yeterlidir, daha gelişmiş özellikler tam özellikli Xen Orchestra'nın kurulumu yoluyla kullanılabilir.
Çalıştırma Özellikleri¶
| ID | İşletim Sistemi Adı | Alias | Aktif | BM | GPU | VPS | VDS | Aile | İşletim Sistemi Grubu | CloudInit | Aktif |
|---|---|---|---|---|---|---|---|---|---|---|---|
| 306 | XCP-ng 8.3 | - | Evet | + | + | + | - | XCP-ng | Others | Hayır | SİPARİŞ VER |
Minimum Sunucu Gereksinimleri:
- RAM: 8 GB;
- HDD: 60 GB;
- Sanallaştırma: iç içe sanallaştırma (nested virtualization) desteği.
XCP-ng Dağıtımından Sonra Başlangıç¶
Siparişinizi ödemeniz sonrasında, kayıt sırasında sağladığınız e-posta adresine sunucunuzun hazır olduğuna dair bildirim alacaksınız. Bu e-posta, VPS IP adresini ve giriş kimlik bilgilerini içerecektir. Şirketimizin müşterileri donanımlarını sunucu yönetim paneli ve API — Invapi aracılığıyla yönetir.
Yetkilendirme ayrıntılarını sunucu yönetim panosunun Configuration* >> **Tags bölümünde veya aldığınız e-postada bulabilirsiniz:
- Kullanıcı Adı:
root; - Şifre: Sunucu, yazılım dağıtımından sonra kullanıma hazır olduğunda, belirtilen e-posta adresine gönderilmiştir.
Yetkilendirme¶
XCP-ng sunucusuna erişim için iki yöntem mevcuttur: XO Lite web arayüzü ve SSH üzerinden.
XO Lite ile Bağlanma¶
XO Lite, doğrudan ana bilgisayardan erişilebilen, XCP-ng'yi yönetmek için yerleşik bir web arayüzüdür.
-
Bir tarayıcı açın ve
https://<sunucu_IP_adresi>adresine gidin:
-
Kullanıcı adı
rootve e-postadaki şifreyi girin, ardındanLogindüğmesine tıklayın.
Bilgi
Tarayıcı, güvenilmeyen bir sertifika hakkında bir uyarı gösterebilir - bu, kendinden imzalı bir sertifika için normaldir. Devam etmek için bir istisna ekleyin.
SSH ile Bağlanma¶
-
Bir terminal açın ve komutla sunucuya bağlanın:
-
İstendiğinde şifreyi girin. Başarılı bağlantıdan sonra XCP-ng komut satırında olacaksınız.
HTML5 Konsolu ile Bağlanma¶
Ana bilgisayar konsoluna erişmek için Invapi kontrol panelindeki HTML5 konsolunu da kullanabilirsiniz:

Konsol, ağ parametrelerini, kimlik doğrulamayı, sanal makine yönetimini ve diğer sistem parametrelerini yapılandırmanıza olanak tanıyan bir yapılandırma menüsü sağlar.
xsconsole ile Çalışma¶
SSH veya VNC konsolu üzerinden bağlanırken, XCP-ng yapılandırması ve ana bilgisayar yönetimi için yerleşik metin yönetim konsolu olan xsconsole'u kullanabilirsiniz.
xsconsole'u başlatmak için komutu girin:

Başlatıldıktan sonra sistem yönetim menüsü açılır:

xsconsole Ana Bölümleri¶
Status Display
- Ana bilgisayar durumu izleme (CPU, bellek, ağ, depolama);
- Çalışan sanal makineleri görüntüleme;
- Sistem hakkında genel bilgi.
Network and Management Interface
- Ağ arayüzü yapılandırması;
- IP adresi yapılandırması (statik/DHCP);
- Ağ geçidi ve DNS sunucuları yapılandırması.
Authentication
rootşifresini değiştirme;- SSH erişim yönetimi;
- Hesap yapılandırması.
Virtual Machines
- Sanal makine listesini görüntüleme;
- Temel VM yönetimi (başlatma, durdurma);
- Konuk sistem durumu kontrolü.
Disks and Storage Repositories
- Bağlı diskleri görüntüleme;
- Depolama Deposu yönetimi;
- SR oluşturma ve silme.
Resource Pool Configuration
- Birden fazla ana bilgisayardan havuz oluşturma;
- Mevcut bir havuza katılma;
- Sunucu kümesi yönetimi.
Hardware and BIOS Information
- İşlemci ve bellek bilgileri;
- Ağ kartı verileri;
- BIOS ve ürün yazılımı sürümleri.
Keyboard and Timezone
- Klavye düzeni yapılandırması;
- Sistem saat dilimi ayarı.
Remote Service Configuration
- Uzaktan erişim yapılandırması;
- SSH yapılandırması;
- SSL sertifika yönetimi.
Backup, Restore and Update
- Ana bilgisayar yapılandırmasını yedekleme;
- Ayarları geri yükleme;
- Sistem güncellemelerini kontrol etme ve yükleme.
Technical Support
- Teknik destek için rapor oluşturma (hata raporu);
- Sistem günlüklerini toplama;
- Tanı bilgileri.
Local Command Shell
- Standart bash komut satırına çıkış;
- Rastgele komutlar ve betikler yürütmek için.
Reboot or Shutdown
- Ana bilgisayar yeniden başlatma;
- Sistemin düzgün kapatılması.
xsconsole'da Gezinme¶
- Enter - menü öğesini seç/eylemi onayla;
- ↑/↓ - menü öğeleri arasında hareket;
- Tab - form öğeleri arasında geçiş;
- Esc veya q - önceki menüye dön/çık.
İpucu
xsconsole, özellikle XO Lite web arayüzü kullanılamadığında ilk sunucu kurulumu, acil erişim kurtarma veya ağ yapılandırması için kullanışlıdır. xsconsole'dan normal komut satırına çıkmak için Local Command Shell seçeneğini seçin.
XO Lite ile Çalışma¶
XO Lite'da yetkilendirmeden sonra ana yönetim paneli (Dashboard) açılır:

XO Lite arayüzü aşağıdaki bölümleri içerir:
- DASHBOARD: ana bilgisayar durumuna genel bakış, sanal makine durumu, depolama kullanımı ve bildirimler;
- ALARMS: sistem uyarılarını ve alarmlarını görüntüleme;
- STATS: performans ve kaynak kullanım istatistikleri;
- SYSTEM: ana bilgisayar sistem ayarları;
- NETWORK: ağ arayüzü ve sanal ağ yönetimi;
- STORAGE: Depolama Deposu yönetimi;
- TASKS: çalışan ve tamamlanan görevlerin günlüğü;
- HOSTS: havuzdaki ana bilgisayarlar hakkında bilgi;
- VMS: sanal makine yönetimi.
Ağ Yönetimi¶
NETWORK sekmesi mevcut ağları ve parametrelerini görüntüler:

Burada Pool-wide ağları (havuzdaki tüm ana bilgisayarlar için kullanılabilir) ve Host internal ağlarını görüntüleyebilir, ayrıca yeni ağ bağlantıları oluşturabilirsiniz.
Sanal Makine Oluşturma¶
Hazırlık: ISO İmajı Yükleme¶
Sanal makine oluşturmadan önce, Depolama Deposuna bir işletim sistemi ISO imajı yüklemeniz gerekir.
SSH ile ISO Yükleme
XO Lite, web arayüzü üzerinden ISO imajı yüklemeyi desteklemez. ISO yüklemek için komut satırını kullanmanız gerekir:
-
SSH ile sunucuya bağlanın
-
Bağlantıdan sonra xsconsole açılırsa, Local Command Shell menü öğesini seçerek veya
Ctrl+Ctuşlarına basarak normal komut satırına çıkın. -
ISO depolama UUID'sini bulun
"XCP-ng Tools" adlı depolamanın UUID'sini kopyalayın. -
ISO depolama dizinine gidin
-
ISO imajını indirin
İnternetten indirin:
Veya yerel bilgisayardan yükleyin (bilgisayarınızda çalıştırın)
-
Depolamayı yeniden tarayın
Burada<UUID_SR>, 3. adımda elde edilen UUID'dir.Bundan sonra, sanal makine oluştururken ISO imajı kullanılabilir imajlar listesinde görünecektir.
XO Lite ile VM Oluşturma¶
-
Arayüzün sağ üst köşesindeki
New VMdüğmesine tıklayın. -
Açılan pencerede sanal makine parametrelerini doldurun:

- Template: işletim sistemi şablonunu seçin (örneğin, AlmaLinux 9);
- Install settings: kurulum yöntemini seçin:
- ISO/DVD: ISO imajından kurulum (önerilir) - listeden yüklenen ISO'yu seçin;
- PXE: ağ kurulumu (yapılandırılmış PXE sunucusu gerektirir).
- System: VM adını, açıklamasını, ürün yazılımı türünü (BIOS/UEFI) belirtin;
- Memory: vCPU sayısını ve RAM miktarını ayarlayın.
-
Ağ bağlantılarını ve depolamayı yapılandırın:

- Network: VM bağlantısı için ağ arayüzünü seçin;
- Storage: depolamayı seçin ve disk boyutunu belirtin;
- Settings: başlangıçta otomatik VM başlatmayı etkinleştirin (isteğe bağlı).
-
Summary bölümünde son yapılandırmayı kontrol edin ve
Createdüğmesine tıklayın.
Oluşturulduktan sonra, sanal makine otomatik olarak başlar ve ISO imajından önyükleme başlar. XO Lite arayüzü, oluşturulan VM'nin Dashboard sayfasını açar:

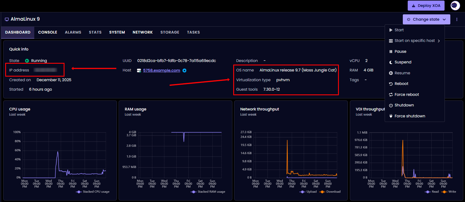
Dashboard sayfası şunları görüntüler:
- Quick info: VM hakkında temel bilgi (durum, UUID, ana bilgisayar, kaynaklar);
- CPU usage: işlemci kullanım grafiği;
- RAM usage: bellek kullanım grafiği;
- Network throughput: ağ etkinliği grafiği;
- VDI throughput: disk etkinliği grafiği;
- Change state: VM durum yönetim menüsü (başlatma, duraklatma, yeniden başlatma, kapatma).
Sanal makine konsoluna erişmek ve işletim sistemi kurulumuna başlamak için CONSOLE sekmesine gidin.
İpucu
Ağ kurulumu (Boot ISO) için, kurulum paketleri depodan indirileceğinden, sanal makinenin yapılandırılmış ağ üzerinden internete erişimi olduğundan emin olun.
ISO İmajı Seçimi
ISO imajı seçerken, imaj türünü dikkate alın:
Linux için (AlmaLinux örneği):
- DVD/Full ISO (~4-10 GB) - tam imaj, tüm paketleri içerir, internet gerektirmez
- AlmaLinux-9-latest-x86_64-dvd.iso;
- Ubuntu-22.04-server.iso.
- Boot/Minimal ISO (~1 GB) - minimal imaj, paketleri indirmek için aktif internet bağlantısı gerektirir
- AlmaLinux-9-latest-x86_64-boot.iso;
- Ubuntu-22.04-live-server.iso.
Öneri: Güvenilir kurulum için, özellikle VM'nin kararsız veya internet bağlantısı yoksa tam ISO imajları (DVD/Full) kullanın.
Ürün Yazılımı Seçimi Önerileri
- UEFI - modern işletim sistemleri için önerilir:
- Linux: AlmaLinux 9+, Ubuntu 20.04+, Debian 11+;
- Windows: Windows Server 2016+, Windows 10/11.
- BIOS - uyumluluk için:
- Eski işletim sistemi sürümleri;
- UEFI önyükleme sorunları olduğunda;
- Özel senaryolar (eski uygulamalar).
Yazılım Seçimi Seçimi
Linux dağıtımları kurarken, çeşitli ortam seçenekleri mevcuttur:
- Minimal Install - GUI olmadan temel sistem (~400-600 paket, 5-10 dakika kurulum)
- Sunucular ve üretim için önerilir;
- Minimum kaynak tüketimi.
- Server with GUI - grafik arayüzlü tam sistem (~1000-1500 paket, 15-30 dakika kurulum)
- Öğrenme ve test için uygundur;
- Daha fazla kaynak gerektirir (RAM, CPU, disk).
Üretim sunucuları için Minimal Install önerilir.
XCP-ng Guest Tools Kurulumu¶
İşletim sistemini kurduktan sonra, sanal makinenin düzgün çalışması için XCP-ng Guest Tools'u kurmak kritik derecede önemlidir.
Guest Tools Neden Gereklidir¶
Guest Tools şunları sağlar:
- Doğru VM kapatma ve yeniden başlatma (soft shutdown);
- XCP-ng arayüzünde IP adresinin ve VM durumunun görüntülenmesi;
- Geliştirilmiş ağ ve disk performansı;
- Host ve konuk işletim sistemi arasında zaman senkronizasyonu;
- Quiesce ile snapshot desteği (tutarlı anlık görüntüler);
Önemli
Kurulu Guest Tools olmadan sanal makine kararsız çalışabilir, özellikle ağ bağlantıları ve durum yönetimi açısından.
Guest Tools Kurulum Sırası¶
Adım 1: İşletim Sistemi Kurulumunun Tamamlanması
İşletim sistemini kurduktan sonra, tamamlanma mesajı veya yeniden başlatma istemi göründüğünde:
Önemli
Sanal makineyi hemen yeniden başlatmayın. Önce kurulum ISO'sunu guest-tools.iso ile değiştirmeniz gerekir.
İstisna: VM'yi zaten yeniden başlattıysanız, sorun değil - ISO, kurulu sistemin ilk önyüklemesinden sonra bağlanabilir.
Adım 2: ISO'yu Guest Tools ile Değiştirme (XCP-ng host üzerinde)
XCP-ng host'a SSH ile bağlanın ve komutları çalıştırın.
VM'nizin UUID'sini bulun:
Veya çalışan tüm VM'lerin listesini alın:
Örnek çıktı:
uuid ( RO) : 0218d2ca-bfb7-fdfb-0c78-7a115a69ecdc
name-label ( RW): AlmaLinux 9
power-state ( RO): running
Kurulum ISO'sunu çıkarın (bağlıysa):
guest-tools ISO'sunu takın:
ISO'nun değiştirildiğini doğrulayın:
Örnek çıktı:
uuid ( RO) : 5f644369-7b28-a39d-6bc0-2221ec2b92d3
vm-uuid ( RO): 0218d2ca-bfb7-fdfb-0c78-7a115a69ecdc
vm-name-label ( RO): AlmaLinux 9
vdi-uuid ( RO): dd994bfa-83a6-482a-a2c4-f952a5d8ab81
empty ( RO): false
device ( RO): xvdd
device parametresine dikkat edin - bu, konuk sistemdeki cihaz adıdır (bu durumda xvdd). Adım 3: VM'yi Yeniden Başlatma
- Kurulumdan sonra henüz yeniden başlatmadıysanız: VM konsolunda "Reboot System"e basın veya
rebootkomutunu çalıştırın; - Zaten çalışan bir sistemdeyseniz: Yeniden başlatma gerekli değil, Adım 4'e geçin.
Adım 4: Konuk İşletim Sistemine Guest Tools Kurulumu
Kurulum prosedürü işletim sistemine bağlıdır:
Linux için (RHEL-tabanlı: AlmaLinux, Rocky, CentOS, RHEL)¶
Sisteme root olarak giriş yapın ve komutları çalıştırın.
Bir bağlama noktası oluşturun:
guest-tools ISO'sunu bağlayın:
/dev/sr0 çalışmazsa, alternatif seçenekleri deneyin:
veya
İçeriği kontrol edin:
Dizine gidin:
Kurulumu çalıştırın:
Örnek çıktı:
Detected 'AlmaLinux release 9.7 (Moss Jungle Cat)' (almalinux version 9).
The following changes will be made to this Virtual Machine:
* update arp_notify sysctl
* packages to be installed/upgraded:
- xe-guest-utilities-7.30.0-12.x86_64.rpm
Continue? [y/n] y
yye basın ve kurulumun tamamlanmasını bekleyin.
Not
Kurulum 30-60 saniye boyunca %100'de takılabilir - bu normaldir. 2 dakikadan fazla takılırsa - Ctrl+Cye basın ve sonucu kontrol edin.
Kurulumu doğrulayın:
Şu şekilde bir çıktı vermelidir:init.d betiğini kontrol edin:
Şunu göstermelidir:
AlmaLinux 9 / RHEL 9 / Rocky 9 için Önemli:
Modern dağıtımlarda systemd sorunu
install.sh betiği yalnızca init.d betiğini kurar, ancak systemd unit dosyası oluşturmaz. Bu, systemctl status xe-linux-distribution ve chkconfig komutlarının çalışmayacağı anlamına gelir.
Belirtiler:
Çözüm: systemd unit dosyasını manuel olarak oluşturun. Dosya oluşturma örneği:
cat > /etc/systemd/system/xe-linux-distribution.service << 'EOF'
[Unit]
Description=XCP-ng Guest Utilities
After=network.target
[Service]
Type=oneshot
ExecStart=/etc/init.d/xe-linux-distribution start
ExecStop=/etc/init.d/xe-linux-distribution stop
RemainAfterExit=yes
[Install]
WantedBy=multi-user.target
EOF
Servis durumunu kontrol edin:
ISO'yu çıkarın:
Değişiklikleri uygulamak için sistemi yeniden başlatın:
Linux için (Debian-tabanlı: Ubuntu, Debian)¶
Sisteme root olarak giriş yapın veya sudo kullanın.
Bir bağlama noktası oluşturun:
guest-tools ISO'sunu bağlayın:
Dizine gidin:
Kurulumu çalıştırın:
Kurulumu doğrulayın:
Servis durumunu kontrol edin:
ISO'yu çıkarın:
Sistemi yeniden başlatın:
Linux için Alternatif Yöntem: Depo Üzerinden Kurulum¶
ISO bağlama çalışmıyorsa veya Guest Tools'u paket yöneticisi aracılığıyla kurmak istiyorsanız.
RHEL-tabanlı (AlmaLinux, Rocky, CentOS) için EPEL deposunu kurun:
xe-guest-utilities'i kurun:
Servisi etkinleştirin:
Servisi başlatın:
Durumu kontrol edin:
Not
Depo üzerinden kurulum, VM'de aktif bir internet bağlantısı gerektirir.
Adım 5: Guest Tools Çalışmasını Doğrulama
Yeniden başlatma ve Guest Tools kurulumundan sonra, çalışmalarını doğrulayın.
Konuk işletim sisteminde (Linux) servis durumunu kontrol edin:
Veya init.d aracılığıyla:
Doğru çıktı örneği:
os_distro="almalinux"
os_majorver="9"
os_minorver="7"
os_uname="5.14.0-611.5.1.el9_7.x86_64"
os_name="AlmaLinux release 9.7 (Moss Jungle Cat)"
XCP-ng host'ta ağ bilgisi görüntülenmesini kontrol edin:
PV sürücülerinin durumunu kontrol edin:
VM hakkında genel bilgi alın:
XO Lite arayüzündexe-linux-distribution servisini başlattıktan sonra, VM Dashboard şunları göstermelidir (10-30 saniye sonra güncellenir):
- IP address: VM IP adresi;
- Guest tools: kurulu Guest Tools sürümü (örn., 7.30.0-12);
- OS name: algılanan işletim sistemi (örn., AlmaLinux release 9.7):

Sanal Makine Yönetimi¶
VMS sekmesi, yönetim yetenekleriyle birlikte tüm sanal makinelerin listesini görüntüler:

Kullanılabilir işlemler:
- Change state: VM'yi başlatma, durdurma, yeniden başlatma;
- Migrate: VM'yi başka bir ana bilgisayara taşıma;
- Copy: sanal makinenin bir kopyasını oluşturma;
- Edit config: VM yapılandırmasını düzenleme;
- Snapshot: durum anlık görüntüsü oluşturma;
- Export: VM'yi bir dosyaya dışa aktarma;
- Delete: sanal makineyi silme.
Depolama, ISO ve Ağlarla Çalışma¶
Depolama Depolarını (SR) Yönetme¶
Tüm depolamaları görüntüleme:
Tüm SR'leri listele
Belirli bir SR hakkında ayrıntılı bilgi Disk alanı kullanımını görüntülemeISO Depolama ile Çalışma:
ISO SR'yi bulma
ISO SR yolunu alma ISO dizinine gitme (genellikle /opt/xensource/packages/iso) Kullanılabilir ISO'ları görüntüleme İnternetten ISO indirme Yerel bilgisayardan ISO yüklemeDikkat
ISO ekledikten sonra SR'yi yeniden taramanız gerekir
Yerel Depolama Yönetimi¶
Sanal diskleri (VDI) görüntüleme:
Boş alanı kontrol etme:
Anlık görüntü listesini görüntüleme:
Anlık görüntü silme:
Ağ Yönetimi¶
Tüm ağları görüntüleme:
Ağ hakkında ayrıntılı bilgi:
Fiziksel arayüzleri (PIF) görüntüleme:
Belirli PIF ayrıntıları:
Ana bilgisayar IP adresini kontrol etme:
Dahili ağ oluşturma:
VLAN ağı oluşturma:
VM ağ arayüzlerini görüntüleme:
VM için yeni ağ arayüzü oluşturma:
Temel CLI Komutları¶
Sanal Makine Yönetimi¶
Tüm VM'leri listele:
Sadece çalışan VM'ler:
VM hakkında ayrıntılı bilgi:
VM'yi başlat:
VM'yi kapat:
VM'yi yeniden başlat:
VM'yi askıya al:
VM'yi zorla kapat:
Anlık görüntü oluştur:
Anlık görüntü listesi:
Anlık görüntüden geri yükle:
Anlık görüntü sil:
VM'yi dışa aktar:
VM'yi içe aktar:
İzleme ve Tanı¶
Ana bilgisayar bilgileri:
İşlem izleme:
Gelişmiş işlem izleme:
Bellek kullanımını kontrol etme:
Ana bilgisayar boş belleği:
Sanal makineler tarafından CPU kullanımı:
Ana XCP-ng günlüğünü görüntüleme:
Sistem günlükleri:
Sistem mesajlarını görüntüleme:
Xen günlükleri:
Hata raporu oluştur (tüm tanı bilgilerini içerir):
Rapor Konumu
Sonuç /var/opt/xen/bug-report/ dizinine kaydedilecektir
ISO İmajları ve CD Sürücüleri Yönetimi¶
Kullanılabilir ISO imajlarını listele:
SR'deki ISO hakkında ayrıntılı bilgi:
VM'ye ISO tak:
VM'den ISO çıkar:
VM'ye bağlı CD/ISO'yu kontrol et:
Ana bilgisayarda ISO dizinine git:
İnternetten ISO indir:
ISO yükledikten sonra SR'yi yeniden tara:
Guest Tools Durumunu Kontrol Etme¶
PV sürücü sürümünü kontrol et:
PV sürücülerin güncel olup olmadığını kontrol et:
Konuk işletim sistemi bilgilerini al:
PV sürücü algılamasını kontrol et:
VM ağ bilgilerini al:
Yaygın Sorunlar ve Çözümler¶
Sorun: VM Acil Durum/Kurtarma Modunda Önyükleniyor¶
Belirtiler:
"You are in emergency mode" veya "Welcome to emergency mode" mesajı görünür;
Tipik Nedenler:
- Önyükleme yapılandırma hataları (Linux için fstab);
- Dosya sistemi bozulması;
- Sanallaştırma sorunları;
- Yanlış VM kapatma.
Linux için Çözüm:
Root şifresiyle sisteme giriş yapın (veya devam etmek için Ctrl+D tuşlarına basın).
Sistem günlüklerini kontrol edin:
Çekirdek mesajlarını kontrol edin:
Dosya sistemini kontrol edin:
Disk kullanımını kontrol edin:
Blok cihazlarını kontrol edin:
Sorun fstab'daysa (örneğin, eksik takas veya disk), dosyayı düzenleyin:
Sorunlu satırı başına # ekleyerek yorumlayın. Örnek:
Dosya sistemini kontrol etmeniz gerekiyorsa, önce bölümü çıkarın:
Dosya sistemini kontrol edin ve onarın:
Sistemi yeniden başlatın:
Sorun: GRUB Yüklenmiyor veya Takılıyor¶
Belirtiler:
- VM TianoCore (UEFI) ekranında takılıyor;
- "Welcome to GRUB" görünüyor ve hiçbir şey olmuyor;
- BIOS/UEFI'den sonra imleçli siyah ekran.
Tipik Nedenler:
- Yanlış
boot order(önyükleme sırası); - ISO hala ilk önyükleme cihazı olarak bağlı;
- GRUB önyükleyici bozulması;
- UEFI/BIOS uyumsuzluğu.
Çözüm 1: Önyükleme Sırasını Kontrol Et ve Değiştir
XCP-ng ana bilgisayarında mevcut boot order'ı kontrol edin:
Olası sıra değerleri: - cdn - HDD ©, CD (d), Ağ (n) - dcn - CD (d), HDD ©, Ağ (n) - c - sadece HDD
İşletim sistemi kurulumu için CD'yi ilk sıraya koyun:
İşletim sistemi kurulumundan sonra önyüklemeyi sadece HDD'den yapın:
Hala bağlıysa kurulum ISO'sunu çıkarın:
VM'yi yeniden başlatın:
Çözüm 2: GRUB Kurtarma ile Önyükleme (Linux için)
GRUB komut satırına girerseniz (grub> istemi görünür), aşağıdaki komutları çalıştırın.
Kullanılabilir bölümleri bulun:
Çıktı şöyle bir şey olacaktır:(hd0) (hd0,msdos2) (hd0,msdos1) /boot ile bölümü bulun (genellikle msdos1 veya gpt1):
Boot içeriğini kontrol edin:
vmlinuz, initramfs dosyalarını ve grub2 klasörünü görmelisiniz.
BIOS sistemleri için çalıştırın:
UEFI sistemleri için çalıştırın:
Sistem önyüklendikten sonra GRUB'u geri yükleyin.
RHEL tabanlı (AlmaLinux, Rocky, CentOS) için:
UEFI sistemleri için:
Debian tabanlı (Ubuntu, Debian) için:
Gerekirse GRUB'u yeniden yükleyin (BIOS için):
Çözüm 3: UEFI ve BIOS Arasında Geçiş
Sorunlar devam ederse, XCP-ng ana bilgisayarında mevcut modu kontrol edin:
BIOS'a geçin (işletim sistemi yeniden kurulumu gerektirebilir):
Veya açıkça BIOS ayarlayın:
Sorun: Kurulumdan Sonra Ağ Çalışmıyor¶
Belirtiler:
- VM IP adresi almıyor;
- Ağ arayüzü "disconnected" veya "no carrier" gösteriyor;
- Ping çalışmıyor;
- IP adresi XCP-ng arayüzünde görüntülenmiyor;
Tipik Nedenler:
- Guest Tools kurulu değil (ana neden);
- VM'de yanlış ağ yapılandırması;
- Sanal ağ adaptörü sorunları;
- Güvenlik duvarı bağlantıyı engelliyor.
Çözüm:
-
Guest Tools'u Kurun (yukarıdaki bölüme bakın) - bu ağ sorunlarının %90'ını çözecektir
-
Konuk işletim sisteminde ağ arayüzü durumunu kontrol edin
Linux için arayüz durumunu kontrol edin:
IP adreslerini kontrol edin:
NetworkManager'lı sistemler için:
Bağlantıları kontrol edin:
systemd-networkd'li sistemler için:
Yönlendirmeyi kontrol edin:
-
Arayüzü etkinleştirin ve yapılandırın
NetworkManager'lı RHEL tabanlı için arayüzü etkinleştirin:
Bağlantıyı açın:
Veya NetworkManager'ı yeniden başlatın:
Debian tabanlı için yapılandırmayı kontrol edin (Ubuntu 18.04+):
Debian/eski Ubuntu için:
Arayüzü etkinleştirin:
DHCP üzerinden IP isteyin:
-
XCP-ng'de ayarları kontrol edin
XCP-ng ana bilgisayarında VM sanal ağ arayüzlerini kontrol edin:
Kullanılabilir ağları kontrol edin:
VIF eksikse veya yanlışsa, ağ UUID'sini alın:
Yeni VIF oluşturun:
-
Güvenlik duvarını kontrol edin
Linux için (firewalld) durumu kontrol edin:
Test için geçici olarak devre dışı bırakın:
Linux için (iptables) kuralları kontrol edin:
Test için geçici olarak kuralları temizleyin:
Sorun: Çok Yavaş İşletim Sistemi Kurulumu¶
Belirtiler:
- Kurulum 15-30 dakika yerine birkaç saat sürüyor;
- Paket kopyalama çok yavaş;
- VM "Installing packages" veya "Configuring" aşamasında takılıyor.
Tipik Nedenler:
- Ana bilgisayarın yavaş disk alt sistemi (SSD yerine HDD);
- Aşırı yüklenmiş Depolama Deposu;
- Yetersiz VM kaynakları (CPU, RAM);
- Ana bilgisayar performans sorunları.
Çözümler:
-
Linux için Minimal Install kullanın:
- Minimal, 1000-1500 paket (Server with GUI) yerine ~400-600 paket içerir;
- Kurulum saatler yerine 5-10 dakika sürer;
- Üretim sunucuları için GUI genellikle gerekli değildir;
- Kurulumdan sonra gerekli paketleri yükleyebilirsiniz.
-
VM kaynaklarını geçici olarak artırın
XCP-ng ana bilgisayarında (başlamadan önce veya kurulum sırasında) RAM'i artırın:
vCPU'yu artırın:
-
Disk performansını kontrol edin
XCP-ng ana bilgisayarında I/O'yu kontrol edin:
Disk yükünü kontrol edin:
SR durumunu kontrol edin:
SR ayrıntılarını alın:
-
Daha hızlı depolama kullanın:
- Birden fazla SR mevcutsa,
SSD tabanlı depolamakullanın; - Başka bir SR'ye geçiş yapmayı düşünün.
- Birden fazla SR mevcutsa,
Sorun: ISO Bağlanamıyor¶
Belirtiler:
- "The VM has no empty CD drive (VBD)" hatası;
- "No matching VMs found" hatası;
- ISO kullanılabilir listede görünmüyor.
Çözüm 1: VM has no empty CD drive
Mevcut VBD'leri (Sanal Blok Cihazları) kontrol edin:
CD sürücüsü başka bir ISO tarafından işgal edilmişse, çıkarın:
Şimdi gerekli ISO'yu takın:
CD sürücüsü tamamen yoksa, önce gerekli ISO UUID'sini bulun:
VBD'yi manuel olarak oluşturun:
Çözüm 2: No matching VMs found
Sorun: VM yerine Control Domain UUID'si kullanılıyor.
VM listesini doğru kontrol edin (Control Domain hariç):
Doğru UUID kullandığınızdan emin olun:
Şöyle olmalı: is-control-domain ( RO): false
Çözüm 3: ISO listede görünmüyor
ISO'nun yüklendiğini kontrol edin:
ISO listede değilse, ISO için SR'yi bulun:
ISO dizinine gidin:
Dosya varlığını kontrol edin:
Dosya yoksa, internetten indirin:
Veya yerel bilgisayardan (bilgisayarınızda çalıştırın):
SR'yi yeniden tarayın:
Tekrar kontrol edin:
Sorun: VM Düzgün Kapanmıyor¶
Belirtiler:
xe vm-shutdownçalışmıyor veya takılıyor- VM sadece
--forceile kapatılabiliyor - Günlüklerde zaman aşımı hataları
Nedenler:
- Guest Tools kurulu değil veya çalışmıyor
- İşletim sistemi ACPI olaylarına yanıt vermiyor
- Konuk işletim sisteminde takılı işlemler
Çözüm:
-
Guest Tools'u Kurun/kontrol edin (ana neden)
-
Guest Tools durumunu kontrol edin
XCP-ng ana bilgisayarında PV sürücü sürümünü kontrol edin:
Sürücülerin güncelliğini kontrol edin:
-
Doğru kapatma komutlarını kullanın
Yumuşak kapatma (Guest Tools gerektirir):
Zorla kapatma (güç düğmesine basmaya eşdeğer):
Sert kapatma (güç kablosunu çekmeye eşdeğer, sadece son çare olarak kullanın):
Genel Tanı İpuçları
Sorunlar oluştuğunda, her zaman günlükleri kontrol edin.
Konuk işletim sisteminde (Linux) son olayları kontrol edin:
Çekirdek mesajlarını kontrol edin:
Sistem günlüğünü görüntüleyin (RHEL tabanlı):
Sistem günlüğünü görüntüleyin (Debian tabanlı):
XCP-ng ana bilgisayarında ana günlüğü görüntüleyin:
Xen hipervizör mesajlarını kontrol edin:
Sistem olaylarını kontrol edin:
Tanı raporu oluşturma XCP-ng ana bilgisayarında:
Sonuç /var/opt/xen/bug-report/ dizinine kaydedilecektir
Not
XCP-ng yapılandırması ve yönetimi hakkında ayrıntılı bilgi resmi belgelerde mevcuttur.
Not
XCP-ng Forum - yardım almak için topluluk forumu.
API Kullanarak XCP-ng ile Sunucu Siparişi¶
API kullanarak RouterOS ile sunucu sipariş etmek için bu talimatları izleyin.
Bu sayfanın bazı içerikleri ya da yazıları AI tarafından oluşturulmuş veya çevrilmiş olabilir.