XCP-ng¶
Dans cet article
- XCP-ng. Fonctionnalités principales
- Fonctionnalités de déploiement
- Démarrage après le déploiement de XCP-ng
- Autorisation
- Travail avec XO Lite
- Création d'une machine virtuelle
- Installation de XCP-ng Guest Tools
- Gestion des machines virtuelles
- Travail avec le stockage, ISO et réseaux
- Commandes CLI de base
- Problèmes courants et solutions
Information
XCP-ng (Xen Cloud Platform - New Generation) est un hyperviseur gratuit open-source basé sur le projet Xen. XCP-ng a été créé comme une alternative ouverte à Citrix XenServer après que Citrix a limité les fonctionnalités de la version gratuite. Le projet fournit une plateforme de virtualisation de niveau entreprise entièrement fonctionnelle sans aucune limitation artificielle, prenant en charge la migration à chaud, la haute disponibilité, la gestion du stockage et l'intégration avec les systèmes d'orchestration. XCP-ng est distribué sous les licences GPLv2 et des licences libres compatibles.
XCP-ng. Fonctionnalités principales¶
- Virtualisation : XCP-ng prend en charge l'exécution de plusieurs machines virtuelles sur un seul serveur physique avec une isolation complète et une distribution efficace des ressources. Les systèmes d'exploitation invités pris en charge incluent Linux, Windows et d'autres.
- Migration à chaud : capacité de déplacer des machines virtuelles en cours d'exécution entre les hôtes sans temps d'arrêt, assurant la continuité du service pendant la maintenance matérielle.
- Haute disponibilité (HA) : redémarrage automatique des machines virtuelles sur d'autres hôtes du pool en cas de défaillance d'un serveur.
- Gestion du stockage : prise en charge de divers types de Storage Repositories, y compris les disques locaux, NFS, iSCSI, Ceph et autres.
- Snapshots et sauvegarde : création de snapshots instantanés des états des machines virtuelles pour une récupération et une sauvegarde rapides.
- Pools de ressources : combinaison de plusieurs hôtes XCP-ng dans un pool unique pour une gestion centralisée et une répartition de charge.
- Capacités réseau : prise en charge de VLAN, bonding d'interfaces réseau, SR-IOV et réseaux définis par logiciel.
- Interfaces de gestion Web : XCP-ng inclut l'interface Web intégrée XO Lite pour la gestion de base, tandis que Xen Orchestra (XO) entièrement fonctionnel fournit des capacités avancées d'automatisation, de surveillance et de sauvegarde.
Options de gestion XCP-ng
Plusieurs interfaces de gestion sont disponibles pour travailler avec XCP-ng :
XO Lite (intégré, gratuit) :
- Disponible immédiatement après l'installation de XCP-ng à l'adresse
https://<adresse_IP_serveur>; - Interface Web de base pour créer et gérer des machines virtuelles ;
- Surveillance des ressources et opérations de base ;
- Convient aux laboratoires domestiques et petits projets ;
- Ne nécessite aucune configuration supplémentaire.
Xen Orchestra from Sources (gratuit, nécessite une installation) :
- Système de gestion open-source entièrement fonctionnel ;
- Sauvegardes automatiques, réplication, surveillance avancée ;
- Gestion centralisée de plusieurs hôtes ;
- Nécessite la création d'une machine virtuelle séparée et une installation manuelle (Ubuntu/Debian) ;
- Maintenance et mises à jour effectuées manuellement ;
- Support via les forums communautaires.
Xen Orchestra Appliance (XOA) (abonnement payant, nécessite un déploiement) :
- Machine virtuelle prête à l'emploi avec Xen Orchestra préinstallé ;
- Déployée via le bouton "Deploy XOA" dans l'interface XO Lite ;
- Support technique officiel de Vates (24/7) ;
- Mises à jour automatiques et garanties SLA ;
- Plans pour petites entreprises : 2 000 €/an (ESSENTIAL, jusqu'à 3 hôtes) ou 4 000 €/an (ESSENTIAL+, accès complet) – détails ;
- Recommandé pour les environnements de production avec exigences de support.
Le choix de l'option dépend de l'échelle de l'infrastructure et des exigences de support technique. XO Lite intégré est suffisant pour commencer, tandis que des fonctionnalités plus avancées sont disponibles via l'installation de Xen Orchestra entièrement fonctionnel.
Fonctionnalités de déploiement¶
| ID | Nom du système d'exploitation | Alias | Actif | BM | GPU | VPS | VDS | Famille | Groupe OS | CloudInit | Actif |
|---|---|---|---|---|---|---|---|---|---|---|---|
| 306 | XCP-ng 8.3 | - | Oui | + | + | + | - | XCP-ng | Others | Non | COMMANDER |
Configuration minimale requise du serveur :
- RAM : 8 Go ;
- HDD : 60 Go ;
- Virtualisation : support de la virtualisation imbriquée (nested virtualization).
Démarrage après le déploiement de XCP-ng¶
Après avoir payé votre commande, vous recevrez un email de notification à l'adresse que vous avez fournie lors de l'enregistrement, indiquant que votre serveur est prêt. Cet email inclura l'adresse IP du VPS et les identifiants de connexion. Nos clients gèrent leurs équipements via le panneau de gestion du serveur et l'API — Invapi.
Vous pouvez trouver les détails d'autorisation soit dans la section Configuration* >> **Tags du panneau de gestion du serveur, soit dans l'email que vous avez reçu :
- Login :
root; - Mot de passe : Envoyé à votre adresse email après que le serveur est prêt pour une utilisation suivant le déploiement du logiciel.
Autorisation¶
Deux méthodes sont disponibles pour accéder au serveur XCP-ng : via l'interface Web XO Lite et via SSH.
Connexion via XO Lite¶
XO Lite est une interface Web intégrée pour gérer XCP-ng, accessible directement depuis l'hôte.
-
Ouvrez un navigateur et accédez à
https://<adresse_IP_serveur>:
-
Entrez le login
rootet le mot de passe de l'e-mail, puis cliquez sur le boutonLogin.
Information
Le navigateur peut afficher un avertissement concernant un certificat non fiable - c'est normal pour un certificat auto-signé. Ajoutez une exception pour continuer.
Connexion via SSH¶
-
Ouvrez un terminal et connectez-vous au serveur avec la commande :
-
Entrez le mot de passe lorsque demandé. Après une connexion réussie, vous serez dans la ligne de commande XCP-ng.
Connexion via la console HTML5¶
Vous pouvez également utiliser la console HTML5 dans le panneau de contrôle Invapi pour accéder à la console de l'hôte :

La console fournit un menu de configuration permettant de configurer les paramètres réseau, l'authentification, la gestion des machines virtuelles et d'autres paramètres système.
Travail avec xsconsole¶
Lors de la connexion via SSH ou la console VNC, vous pouvez utiliser xsconsole - la console de gestion texte intégrée pour la configuration et l'administration de l'hôte XCP-ng.
Pour lancer xsconsole, entrez la commande :

Après le lancement, le menu de gestion du système s'ouvre :

Sections principales de xsconsole¶
Status Display
- Surveillance de l'état de l'hôte (CPU, mémoire, réseau, stockage) ;
- Affichage des machines virtuelles en cours d'exécution ;
- Informations générales sur le système.
Network and Management Interface
- Configuration des interfaces réseau ;
- Configuration des adresses IP (statique/DHCP) ;
- Configuration de la passerelle et des serveurs DNS.
Authentication
- Modification du mot de passe
root; - Gestion de l'accès SSH ;
- Configuration des comptes.
Virtual Machines
- Affichage de la liste des machines virtuelles ;
- Gestion de base des VM (démarrage, arrêt) ;
- Contrôle de l'état des systèmes invités.
Disks and Storage Repositories
- Affichage des disques connectés ;
- Gestion des Storage Repositories ;
- Création et suppression de SR.
Resource Pool Configuration
- Création d'un pool à partir de plusieurs hôtes ;
- Rejoindre un pool existant ;
- Gestion de cluster de serveurs.
Hardware and BIOS Information
- Informations sur le processeur et la mémoire ;
- Données sur les cartes réseau ;
- Version du BIOS et des firmwares.
Keyboard and Timezone
- Configuration de la disposition du clavier ;
- Définition du fuseau horaire du système.
Remote Service Configuration
- Configuration de l'accès à distance ;
- Configuration SSH ;
- Gestion des certificats SSL.
Backup, Restore and Update
- Sauvegarde de la configuration de l'hôte ;
- Restauration des paramètres ;
- Vérification et installation des mises à jour du système.
Technical Support
- Génération d'un rapport pour le support technique (bug report) ;
- Collecte des journaux système ;
- Informations de diagnostic.
Local Command Shell
- Sortie vers la ligne de commande bash standard ;
- Pour exécuter des commandes et scripts arbitraires.
Reboot or Shutdown
- Redémarrage de l'hôte ;
- Arrêt correct du système.
Navigation dans xsconsole¶
- Enter - sélectionner un élément de menu/confirmer l'action ;
- ↑/↓ - déplacement dans les éléments du menu ;
- Tab - basculer entre les éléments du formulaire ;
- Esc ou q - retour au menu précédent/sortie.
Conseil
xsconsole est particulièrement utile pour la configuration initiale du serveur, la récupération d'accès d'urgence ou la configuration réseau lorsque l'interface Web XO Lite n'est pas disponible. Pour quitter xsconsole vers la ligne de commande normale, sélectionnez Local Command Shell.
Travail avec XO Lite¶
Après l'autorisation dans XO Lite, le panneau de gestion principal (Dashboard) s'ouvre :

L'interface XO Lite contient les sections suivantes :
- DASHBOARD : aperçu général de l'état de l'hôte, état des machines virtuelles, utilisation du stockage et notifications ;
- ALARMS : affichage des avertissements et alertes système ;
- STATS : statistiques de performance et d'utilisation des ressources ;
- SYSTEM : paramètres système de l'hôte ;
- NETWORK : gestion des interfaces réseau et réseaux virtuels ;
- STORAGE : gestion des Storage Repositories ;
- TASKS : journal des tâches en cours d'exécution et terminées ;
- HOSTS : informations sur les hôtes dans le pool ;
- VMS : gestion des machines virtuelles.
Gestion du réseau¶
L'onglet NETWORK affiche les réseaux disponibles et leurs paramètres :

Ici, vous pouvez voir les réseaux Pool-wide (disponibles pour tous les hôtes du pool) et les réseaux Host internal, ainsi que créer de nouvelles connexions réseau.
Création d'une machine virtuelle¶
Préparation : chargement d'une image ISO¶
Avant de créer une machine virtuelle, vous devez charger une image ISO du système d'exploitation dans le Storage Repository.
Chargement d'ISO via SSH
XO Lite ne prend pas en charge le téléchargement d'images ISO via l'interface Web. Pour télécharger une ISO, vous devez utiliser la ligne de commande :
-
Connectez-vous au serveur via SSH
-
Si la console xsconsole s'ouvre après la connexion, quittez vers la ligne de commande normale en sélectionnant l'élément de menu Local Command Shell ou en appuyant sur
Ctrl+C. -
Trouvez l'UUID du stockage ISO
Copiez l'UUID du stockage nommé "XCP-ng Tools". -
Accédez au répertoire du stockage ISO
-
Téléchargez l'image ISO
Téléchargez depuis Internet :
Ou téléchargez depuis l'ordinateur local (exécutez sur votre PC)
-
Rescannez le stockage
Où<UUID_SR>est l'UUID obtenu à l'étape 3.Après cela, l'image ISO apparaîtra dans la liste des images disponibles lors de la création d'une machine virtuelle.
Création d'une VM via XO Lite¶
-
Cliquez sur le bouton
New VMdans le coin supérieur droit de l'interface. -
Dans la fenêtre qui s'ouvre, remplissez les paramètres de la machine virtuelle :

- Template : sélectionnez le modèle du système d'exploitation (par exemple, AlmaLinux 9) ;
- Install settings : choisissez la méthode d'installation :
- ISO/DVD : installation depuis une image ISO (recommandé) - sélectionnez l'ISO chargée dans la liste ;
- PXE : installation réseau (nécessite un serveur PXE configuré).
- System : spécifiez le nom de la VM, la description, le type de firmware (BIOS/UEFI) ;
- Memory : définissez le nombre de vCPU et la quantité de RAM.
-
Configurez les connexions réseau et le stockage :

- Network : sélectionnez l'interface réseau pour la connexion de la VM ;
- Storage : sélectionnez le stockage et spécifiez la taille du disque ;
- Settings : activez le démarrage automatique de la VM au démarrage (facultatif).
-
Vérifiez la configuration finale dans la section Summary et cliquez sur le bouton
Create.
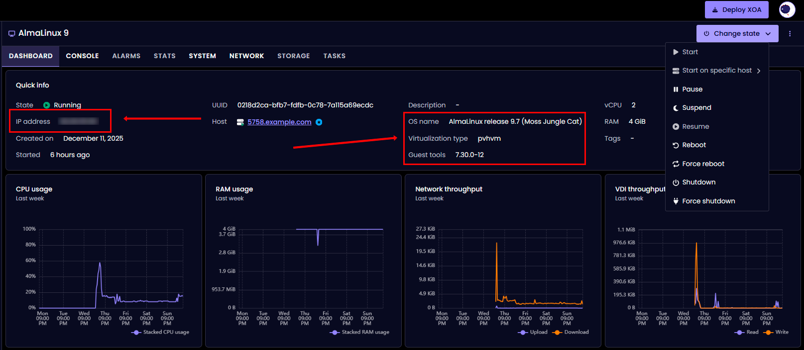
Après la création, la machine virtuelle démarre automatiquement et le démarrage depuis l'image ISO commence. L'interface XO Lite ouvre la page Dashboard de la VM créée :

La page Dashboard affiche :
- Quick info : informations de base sur la VM (état, UUID, hôte, ressources) ;
- CPU usage : graphique d'utilisation du processeur ;
- RAM usage : graphique d'utilisation de la mémoire ;
- Network throughput : graphique d'activité réseau ;
- VDI throughput : graphique d'activité du disque ;
- Change state : menu de gestion de l'état de la VM (démarrage, pause, redémarrage, arrêt).
Pour accéder à la console de la machine virtuelle et commencer l'installation du système d'exploitation, accédez à l'onglet CONSOLE.
Conseil
Pour l'installation réseau (Boot ISO), assurez-vous que la machine virtuelle a accès à Internet via le réseau configuré, car les paquets d'installation seront téléchargés depuis le dépôt.
Choix de l'image ISO
Lors du choix d'une image ISO, tenez compte du type d'image :
Pour Linux (exemple avec AlmaLinux) :
- DVD/Full ISO (~4-10 Go) - image complète, contient tous les paquets, ne nécessite pas d'Internet
- AlmaLinux-9-latest-x86_64-dvd.iso ;
- Ubuntu-22.04-server.iso.
- Boot/Minimal ISO (~1 Go) - image minimale, nécessite une connexion Internet active pour télécharger les paquets
- AlmaLinux-9-latest-x86_64-boot.iso ;
- Ubuntu-22.04-live-server.iso.
Recommandation : Pour une installation fiable, utilisez des images ISO complètes (DVD/Full), surtout si la VM n'a pas de connexion Internet stable ou absente.
Recommandations pour le choix du firmware
- UEFI - recommandé pour les OS modernes :
- Linux : AlmaLinux 9+, Ubuntu 20.04+, Debian 11+ ;
- Windows : Windows Server 2016+, Windows 10/11.
- BIOS - pour la compatibilité :
- Anciennes versions d'OS ;
- En cas de problèmes de démarrage UEFI ;
- Scénarios spécifiques (applications héritées).
Choix de Software Selection
Lors de l'installation de distributions Linux, différentes options d'environnement sont disponibles :
- Minimal Install - système de base sans GUI (~400-600 paquets, installation 5-10 minutes)
- Recommandé pour les serveurs et la production ;
- Consommation minimale de ressources.
- Server with GUI - système complet avec interface graphique (~1000-1500 paquets, installation 15-30 minutes)
- Pratique pour l'apprentissage et les tests ;
- Nécessite plus de ressources (RAM, CPU, disque).
Pour les serveurs de production, Minimal Install est recommandé.
Installation de XCP-ng Guest Tools¶
Après l'installation du système d'exploitation, il est extrêmement important d'installer les XCP-ng Guest Tools pour le bon fonctionnement de la machine virtuelle.
Pourquoi les Guest Tools sont nécessaires¶
Les Guest Tools fournissent :
- L'arrêt et le redémarrage corrects de la VM (soft shutdown) ;
- L'affichage de l'adresse IP et de l'état de la VM dans l'interface XCP-ng ;
- Des performances réseau et disque améliorées ;
- La synchronisation de l'heure entre l'hôte et le système d'exploitation invité ;
- Le support des snapshots avec quiesce (instantanés cohérents).
Important
Sans les Guest Tools installés, la machine virtuelle peut fonctionner de manière instable, en particulier en ce qui concerne les connexions réseau et la gestion de l'état.
Séquence d'installation des Guest Tools¶
Étape 1 : Finalisation de l'installation du système d'exploitation
Après l'installation du système d'exploitation, lorsqu'un message de fin d'installation apparaît ou qu'une invite de redémarrage est affichée :
Important
Ne redémarrez pas la machine virtuelle immédiatement. Vous devez d'abord remplacer l'ISO d'installation par guest-tools.iso.
Exception : Si vous avez déjà redémarré la VM, ce n'est pas grave - l'ISO peut être connecté après le premier démarrage du système installé.
Étape 2 : Remplacement de l'ISO par Guest Tools (sur l'hôte XCP-ng)
Connectez-vous à l'hôte XCP-ng via SSH et exécutez les commandes.
Trouvez l'UUID de votre VM :
Ou obtenez une liste de toutes les VM en cours d'exécution :
Exemple de sortie :
uuid ( RO) : 0218d2ca-bfb7-fdfb-0c78-7a115a69ecdc
name-label ( RW): AlmaLinux 9
power-state ( RO): running
Éjectez l'ISO d'installation (si connecté) :
Insérez l'ISO guest-tools :
Vérifiez que l'ISO a été remplacé :
Exemple de sortie :
uuid ( RO) : 5f644369-7b28-a39d-6bc0-2221ec2b92d3
vm-uuid ( RO): 0218d2ca-bfb7-fdfb-0c78-7a115a69ecdc
vm-name-label ( RO): AlmaLinux 9
vdi-uuid ( RO): dd994bfa-83a6-482a-a2c4-f952a5d8ab81
empty ( RO): false
device ( RO): xvdd
device - c'est le nom du périphérique dans le système invité (dans ce cas xvdd). Étape 3 : Redémarrage de la VM
- Si vous n'avez pas encore redémarré après l'installation : Dans la console VM, appuyez sur "Reboot System" ou exécutez la commande
reboot; - Si vous êtes déjà dans un système en cours d'exécution : Le redémarrage n'est pas nécessaire, passez à l'étape 4.
Étape 4 : Installation des Guest Tools dans le système d'exploitation invité
La procédure d'installation dépend du système d'exploitation :
Pour Linux (basé sur RHEL : AlmaLinux, Rocky, CentOS, RHEL)¶
Connectez-vous au système en tant que root et exécutez les commandes.
Créez un point de montage :
Montez l'ISO guest-tools :
Si /dev/sr0 ne fonctionne pas, essayez des options alternatives :
ou
Vérifiez le contenu :
Accédez au répertoire :
Lancez l'installation :
Exemple de sortie :
Detected 'AlmaLinux release 9.7 (Moss Jungle Cat)' (almalinux version 9).
The following changes will be made to this Virtual Machine:
* update arp_notify sysctl
* packages to be installed/upgraded:
- xe-guest-utilities-7.30.0-12.x86_64.rpm
Continue? [y/n] y
Appuyez sur y et attendez la fin de l'installation.
Remarque
L'installation peut se bloquer à 100% pendant 30 à 60 secondes - c'est normal. Si elle se bloque pendant plus de 2 minutes - appuyez sur Ctrl+C et vérifiez le résultat.
Vérifiez l'installation :
Devrait afficher quelque chose comme :Vérifiez le script init.d :
Devrait afficher :
Important pour AlmaLinux 9 / RHEL 9 / Rocky 9 :
Problème systemd dans les distributions modernes
Le script install.sh n'installe que le script init.d, mais ne crée pas de fichier unit systemd. Cela signifie que les commandes systemctl status xe-linux-distribution et chkconfig ne fonctionneront pas.
Symptômes :
Solution : Créez manuellement le fichier unit systemd. Exemple de création du fichier :
cat > /etc/systemd/system/xe-linux-distribution.service << 'EOF'
[Unit]
Description=XCP-ng Guest Utilities
After=network.target
[Service]
Type=oneshot
ExecStart=/etc/init.d/xe-linux-distribution start
ExecStop=/etc/init.d/xe-linux-distribution stop
RemainAfterExit=yes
[Install]
WantedBy=multi-user.target
EOF
Vérifiez le statut du service :
Démontez l'ISO :
Redémarrez le système pour appliquer les modifications :
Pour Linux (basé sur Debian : Ubuntu, Debian)¶
Connectez-vous au système en tant que root ou utilisez sudo.
Créez un point de montage :
Montez l'ISO guest-tools :
Accédez au répertoire :
Lancez l'installation :
Vérifiez l'installation :
Vérifiez le statut du service :
Démontez l'ISO :
Redémarrez le système :
Méthode alternative pour Linux : installation via le dépôt¶
Si le montage ISO ne fonctionne pas ou si vous souhaitez installer Guest Tools via le gestionnaire de paquets.
Pour les systèmes basés sur RHEL (AlmaLinux, Rocky, CentOS), installez le dépôt EPEL :
Installez xe-guest-utilities :
Activez le service :
Démarrez le service :
Vérifiez le statut :
Remarque
L'installation via le dépôt nécessite une connexion Internet active dans la VM.
Étape 5 : Vérification du fonctionnement des Guest Tools
Après le redémarrage et l'installation des Guest Tools, vérifiez leur fonctionnement.
Dans le système d'exploitation invité (Linux) vérifiez le statut du service :
Ou via init.d :
Exemple de sortie correcte :
os_distro="almalinux"
os_majorver="9"
os_minorver="7"
os_uname="5.14.0-611.5.1.el9_7.x86_64"
os_name="AlmaLinux release 9.7 (Moss Jungle Cat)"
Sur l'hôte XCP-ng vérifiez l'affichage des informations réseau :
Vérifiez le statut des pilotes PV :
Obtenez des informations générales sur la VM :
Dans l'interface XO LiteAprès le démarrage du service xe-linux-distribution, le Dashboard VM devrait afficher (mis à jour après 10-30 secondes) :
- IP address : adresse IP de la VM;
- Guest tools : version des Guest Tools installés (par ex., 7.30.0-12);
- OS name : système d'exploitation détecté (par ex., AlmaLinux release 9.7) :

Gestion des machines virtuelles¶
L'onglet VMS affiche la liste de toutes les machines virtuelles avec des capacités de gestion :

Actions disponibles :
- Change state : démarrer, arrêter, redémarrer la VM ;
- Migrate : migrer la VM vers un autre hôte ;
- Copy : créer une copie de la machine virtuelle ;
- Edit config : éditer la configuration de la VM ;
- Snapshot : créer un snapshot d'état ;
- Export : exporter la VM dans un fichier ;
- Delete : supprimer la machine virtuelle.
Travail avec le stockage, ISO et réseaux¶
Gestion des Storage Repositories (SR)¶
Afficher tous les stockages :
Liste de tous les SR
Informations détaillées sur un SR spécifique Afficher l'utilisation de l'espace disqueTravail avec le stockage ISO :
Trouver l'ISO SR
Obtenir le chemin vers l'ISO SR Accéder au répertoire ISO (généralement /opt/xensource/packages/iso) Afficher les ISO disponibles Télécharger l'ISO depuis Internet Télécharger l'ISO depuis l'ordinateur localAttention
Vous devez rescanner le SR après l'ajout de l'ISO
Gestion du stockage local¶
Afficher les disques virtuels (VDI) :
Vérifier l'espace libre :
Afficher la liste des snapshots :
Supprimer un snapshot :
Gestion du réseau¶
Afficher tous les réseaux :
Informations détaillées sur un réseau :
Afficher les interfaces physiques (PIF) :
Détails d'un PIF spécifique :
Vérifier l'adresse IP de l'hôte :
Créer un réseau interne :
Créer un réseau VLAN :
Afficher les interfaces réseau de la VM :
Créer une nouvelle interface réseau pour la VM :
Commandes CLI de base¶
Gestion des machines virtuelles¶
Liste de toutes les VM :
Seulement les VM en cours d'exécution :
Informations détaillées sur la VM :
Démarrer la VM :
Arrêter la VM :
Redémarrer la VM :
Suspendre la VM :
Arrêt forcé de la VM :
Créer un snapshot :
Liste des snapshots :
Restaurer depuis un snapshot :
Supprimer un snapshot :
Exporter la VM :
Importer la VM :
Surveillance et diagnostic¶
Informations sur l'hôte :
Surveillance des processus :
Surveillance avancée des processus :
Vérifier l'utilisation de la mémoire :
Mémoire libre de l'hôte :
Utilisation du CPU par les machines virtuelles :
Afficher le journal principal de XCP-ng :
Journaux système :
Afficher les messages système :
Journaux Xen :
Créer un bug report (contient toutes les informations de diagnostic) :
Emplacement du rapport
Le résultat sera enregistré dans /var/opt/xen/bug-report/
Gestion des images ISO et lecteurs CD¶
Liste des images ISO disponibles :
Informations détaillées sur l'ISO dans le SR :
Attacher l'ISO à la VM :
Éjecter l'ISO de la VM :
Vérifier les CD/ISO connectés à la VM :
Accéder au répertoire ISO sur l'hôte :
Télécharger l'ISO depuis Internet :
Rescanner le SR après le chargement de l'ISO :
Vérification de l'état des Guest Tools¶
Vérifier la version des drivers PV :
Vérifier si les drivers PV sont à jour :
Obtenir des informations sur l'OS invité :
Vérifier la détection des drivers PV :
Obtenir les informations réseau de la VM :
Problèmes courants et solutions¶
Problème : La VM démarre en mode Emergency/Recovery¶
Symptômes :
Le message "You are in emergency mode" ou "Welcome to emergency mode" apparaît ;
Causes typiques :
- Erreurs de configuration de démarrage (fstab pour Linux) ;
- Corruption du système de fichiers ;
- Problèmes de virtualisation ;
- Arrêt incorrect de la VM.
Solution pour Linux :
Connectez-vous au système avec le mot de passe root (ou appuyez sur Ctrl+D pour continuer).
Vérifiez les journaux système :
Vérifiez les messages du noyau :
Vérifiez le système de fichiers :
Vérifiez l'utilisation du disque :
Vérifiez les périphériques bloc :
Si le problème est dans fstab (par exemple, swap ou disque manquant), modifiez le fichier :
Commentez la ligne problématique en ajoutant # au début. Exemple :
Si vous devez vérifier le système de fichiers, démontez d'abord la partition :
Vérifiez et réparez le système de fichiers :
Redémarrez le système :
Problème : GRUB ne se charge pas ou se bloque¶
Symptômes :
- La VM se bloque sur l'écran TianoCore (UEFI) ;
- "Welcome to GRUB" apparaît et rien ne se passe ;
- Écran noir avec curseur après BIOS/UEFI.
Causes typiques :
boot orderincorrect (ordre de démarrage) ;- L'ISO est toujours connectée comme premier périphérique de démarrage ;
- Corruption du chargeur de démarrage GRUB ;
- Incompatibilité UEFI/BIOS.
Solution 1 : Vérifier et modifier l'ordre de démarrage
Sur l'hôte XCP-ng, vérifiez le boot order actuel :
Valeurs possibles de l'ordre : - cdn - HDD ©, CD (d), Réseau (n) - dcn - CD (d), HDD ©, Réseau (n) - c - HDD uniquement
Pour l'installation de l'OS, définissez le CD en premier :
Après l'installation de l'OS, définissez le démarrage uniquement depuis le HDD :
Éjectez l'ISO d'installation si toujours connectée :
Redémarrez la VM :
Solution 2 : Démarrage via GRUB rescue (pour Linux)
Si vous vous retrouvez dans la ligne de commande GRUB (prompt grub> apparaît), exécutez les commandes suivantes.
Trouvez les partitions disponibles :
La sortie sera quelque chose comme :(hd0) (hd0,msdos2) (hd0,msdos1) Trouvez la partition avec /boot (généralement msdos1 ou gpt1) :
Vérifiez le contenu de boot :
Vous devriez voir les fichiers vmlinuz, initramfs et le dossier grub2.
Pour les systèmes BIOS, exécutez :
Pour les systèmes UEFI, exécutez :
Après le démarrage du système, restaurez GRUB.
Pour basé sur RHEL (AlmaLinux, Rocky, CentOS) :
Pour les systèmes UEFI :
Pour basé sur Debian (Ubuntu, Debian) :
Réinstallez GRUB si nécessaire (pour BIOS) :
Solution 3 : Basculer entre UEFI et BIOS
Si les problèmes persistent, sur l'hôte XCP-ng vérifiez le mode actuel :
Basculer vers BIOS (peut nécessiter une réinstallation de l'OS) :
Ou définir explicitement BIOS :
Problème : Le réseau ne fonctionne pas après l'installation¶
Symptômes :
- La VM n'obtient pas d'adresse IP ;
- L'interface réseau affiche "disconnected" ou "no carrier" ;
- Le ping ne fonctionne pas ;
- L'adresse IP ne s'affiche pas dans l'interface XCP-ng ;
Causes typiques :
- Guest Tools non installés (cause principale) ;
- Configuration réseau incorrecte dans la VM ;
- Problèmes avec l'adaptateur réseau virtuel ;
- Firewall bloquant la connexion.
Solution :
-
Installez Guest Tools (voir section ci-dessus) - cela résoudra 90% des problèmes réseau
-
Vérifiez l'état de l'interface réseau dans l'OS invité
Pour Linux vérifiez l'état des interfaces :
Vérifiez les adresses IP :
Pour les systèmes avec NetworkManager :
Vérifiez les connexions :
Pour les systèmes avec systemd-networkd :
Vérifiez le routage :
-
Activez et configurez l'interface
Pour basé sur RHEL avec NetworkManager activez l'interface :
Activez la connexion :
Ou redémarrez NetworkManager :
Pour basé sur Debian vérifiez la configuration (Ubuntu 18.04+) :
Pour Debian/ancien Ubuntu :
Activez l'interface :
Demandez une IP via DHCP :
-
Vérifiez les paramètres dans XCP-ng
Sur l'hôte XCP-ng, vérifiez les interfaces réseau virtuelles de la VM :
Vérifiez les réseaux disponibles :
Si le VIF est absent ou incorrect, obtenez l'UUID du réseau :
Créez un nouveau VIF :
-
Vérifiez le firewall
Pour Linux (firewalld) vérifiez l'état :
Désactivez temporairement pour le test :
Pour Linux (iptables) vérifiez les règles :
Effacez temporairement les règles pour le test :
Problème : Installation de l'OS très lente¶
Symptômes :
- L'installation prend plusieurs heures au lieu de 15-30 minutes ;
- La copie des paquets est très lente ;
- La VM se bloque à l'étape "Installing packages" ou "Configuring".
Causes typiques :
- Sous-système de disque lent de l'hôte (HDD au lieu de SSD) ;
- Storage Repository surchargé ;
- Ressources VM insuffisantes (CPU, RAM) ;
- Problèmes de performance de l'hôte.
Solutions :
-
Utilisez Minimal Install pour Linux :
- Minimal contient ~400-600 paquets au lieu de 1000-1500 (Server with GUI) ;
- L'installation prend 5-10 minutes au lieu d'heures ;
- Pour les serveurs de production, l'interface graphique n'est généralement pas nécessaire ;
- Vous pouvez installer les paquets nécessaires après l'installation.
-
Augmentez temporairement les ressources de la VM
Sur l'hôte XCP-ng (avant de commencer ou pendant l'installation) augmentez la RAM :
Augmentez les vCPU :
-
Vérifiez les performances du disque
Sur l'hôte XCP-ng, vérifiez les I/O :
Vérifiez la charge du disque :
Vérifiez l'état du SR :
Obtenez les détails du SR :
-
Utilisez un stockage plus rapide :
- Si plusieurs SR sont disponibles, utilisez le
stockage basé sur SSD; - Envisagez de migrer vers un autre SR.
- Si plusieurs SR sont disponibles, utilisez le
Problème : Impossible de connecter l'ISO¶
Symptômes :
- Erreur "The VM has no empty CD drive (VBD)" ;
- Erreur "No matching VMs found" ;
- L'ISO n'apparaît pas dans la liste disponible.
Solution 1 : VM has no empty CD drive
Vérifiez les VBD existants (Virtual Block Devices) :
Si le lecteur CD est occupé par un autre ISO, éjectez-le :
Maintenant, insérez l'ISO nécessaire :
Si le lecteur CD est complètement absent, trouvez d'abord l'UUID de l'ISO nécessaire :
Créez un VBD manuellement :
Solution 2 : No matching VMs found
Problème : utilisation de l'UUID du Control Domain au lieu de la VM.
Vérifiez correctement la liste des VM (en excluant le Control Domain) :
Assurez-vous d'utiliser le bon UUID en vérifiant :
Devrait être : is-control-domain ( RO): false
Solution 3 : L'ISO n'apparaît pas dans la liste
Vérifiez que l'ISO est chargée :
Si l'ISO n'est pas dans la liste, trouvez le SR pour l'ISO :
Accédez au répertoire ISO :
Vérifiez la présence du fichier :
Si le fichier est absent, téléchargez-le depuis Internet :
Ou depuis l'ordinateur local (exécutez sur votre PC) :
Rescannez le SR :
Vérifiez à nouveau :
Problème : La VM ne s'arrête pas correctement¶
Symptômes :
xe vm-shutdownne fonctionne pas ou se bloque- La VM ne peut être arrêtée que via
--force - Erreurs de timeout dans les journaux
Causes :
- Guest Tools non installés ou ne fonctionnent pas
- L'OS ne répond pas aux événements ACPI
- Processus bloqués dans l'OS invité
Solution :
-
Installez/vérifiez Guest Tools (cause principale)
-
Vérifiez l'état des Guest Tools
Sur l'hôte XCP-ng, vérifiez la version des drivers PV :
Vérifiez l'actualité des drivers :
-
Utilisez les commandes d'arrêt correctes
Arrêt doux (nécessite Guest Tools) :
Arrêt forcé (équivalent à appuyer sur le bouton d'alimentation) :
Arrêt brutal (équivalent à débrancher le cordon d'alimentation, à utiliser uniquement en dernier recours) :
Conseils généraux de diagnostic
Lorsque des problèmes surviennent, vérifiez toujours les journaux.
Dans l'OS invité (Linux) vérifiez les événements récents :
Vérifiez les messages du noyau :
Affichez le journal système (basé sur RHEL) :
Affichez le journal système (basé sur Debian) :
Sur l'hôte XCP-ng affichez le journal principal :
Vérifiez les messages de l'hyperviseur Xen :
Vérifiez les événements système :
Création d'un rapport de diagnostic sur l'hôte XCP-ng :
Le résultat sera enregistré dans /var/opt/xen/bug-report/
Note
Des informations détaillées sur la configuration et l'administration de XCP-ng sont disponibles dans la documentation officielle.
Note
XCP-ng Forum - forum communautaire pour obtenir de l'aide.
Commande d'un serveur avec XCP-ng via l'API¶
Pour installer un serveur avec RouterOS en utilisant l'API, suivez les instructions.
Une partie du contenu de cette page a été créée ou traduite à l'aide d'IA.